Come si posiziona la mia azienda rispetto alla concorrenza?

Con l'analisi della concorrenza nel Centro di Controllo eTrusted puoi confrontare direttamente i tuoi indicatori di performance più importanti con quelli della concorrenza:

  • il numero di recensioni raccolte
  • la distribuzione delle stelle assegnate
  • l'evoluzione della valutazione complessiva nel tempo

In questo modo puoi vedere a colpo d'occhio quale è la tua posizione sul mercato e dove hai ancora potenziale.

Segui questi passi per utilizzare l'analisi della concorrenza:

  1. Apri l'analisi della concorrenza
  2. Seleziona concorrente e periodo di analisi
  3. Analizza i dati comparativi

Passo 1: Apri l'analisi della concorrenza

L'analisi della concorrenza fa parte del Centro di Controllo eTrusted.

  1. Esegui l'accesso al Centro di Controllo eTrusted.
  2. Clicca su "Analytics" (01_16x16.png) nella navigazione principale.
  3. Clicca su "Analisi della concorrenza" (02_16x16.png).
  4. Seleziona quindi il canale desiderato (03_16x16.png).
    01_IT.png

In questo modo hai aperto correttamente l'analisi della concorrenza.

Passo 2: Seleziona concorrente e periodo di analisi

Nel quadro generale "Analisi della concorrenza" puoi ora decidere con quali concorrenti confrontarti e per quale periodo analizzare.

  1. Clicca su "Aggiungi un concorrente".
    02_IT.png
  2. Utilizza il campo di immissione per selezionare il concorrente desiderato.03_IT.png
  3. Le metriche di valutazione del tuo concorrente saranno ora confrontate con i tuoi indicatori. Vuoi aggiungere un altro concorrente al confronto? Clicca su "Aggiungi un concorrente".
    04_IT.png
  4. Desideri modificare il periodo di analisi? Allora clicca sul campo di immissione "Date range".
    05_IT.png
  5. Si apre una casella di selezione. Selezionare uno dei periodi preimpostati (01_16x16.png) o definire un periodo a piacere utilizzando il calendario (02_16x16.png).
    06_IT.png

In questo modo hai selezionato correttamente i concorrenti desiderati e il periodo di analisi desiderato.

Passo 3: Analizza i dati comparativi

Nel quadro generale "Analisi della concorrenza" trovi ora numerosi dati comparativi dei concorrenti selezionati:

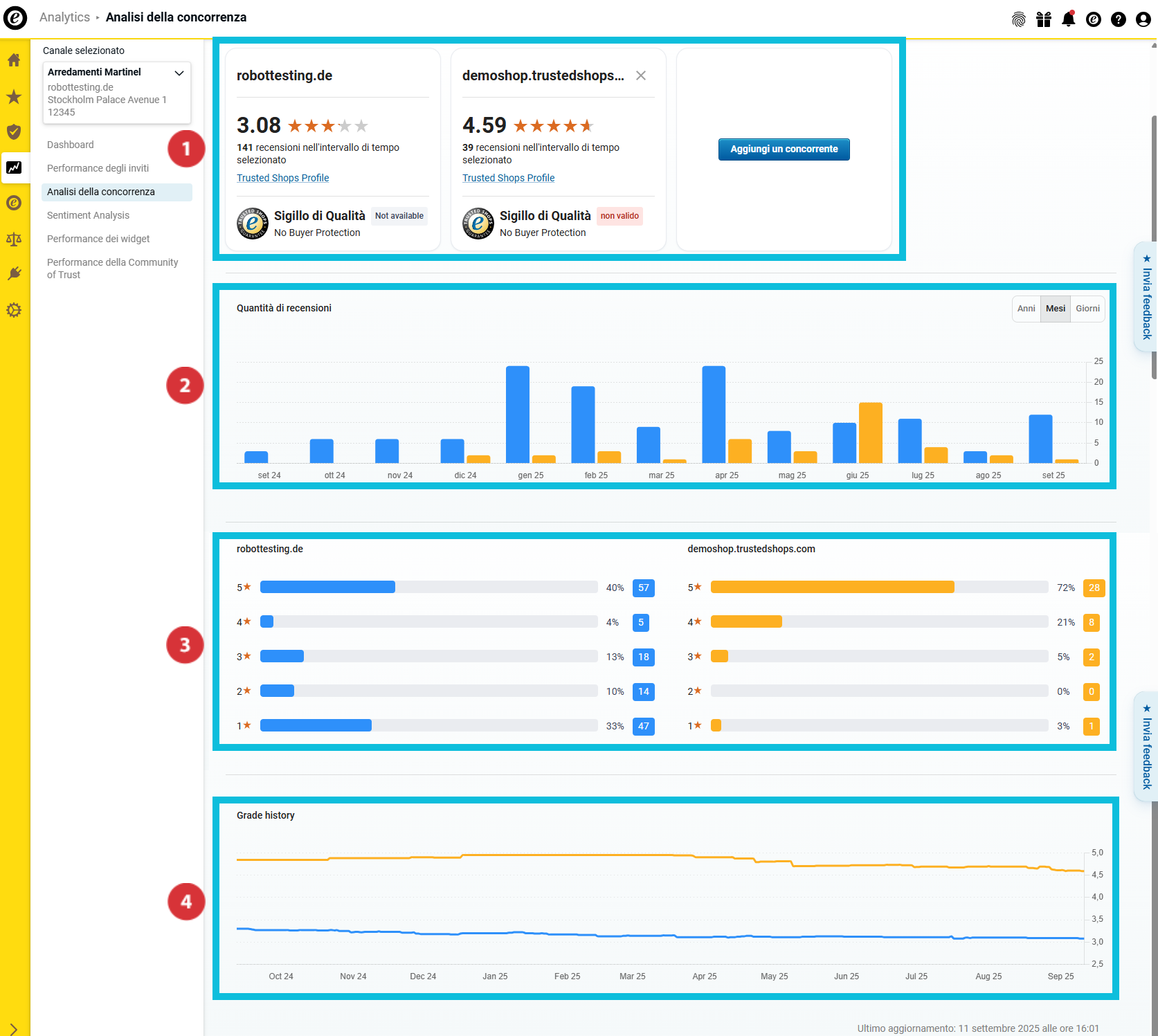
(01_16x16.png) Quadro generale dei principali indicatori di valutazione e dello stato di adesione a Trusted Shops
(02_16x16.png) Numero di recensioni raccolte
(03_16x16.png) Distribuzione del punteggio delle valutazioni
(04_16x16.png) Evoluzione della valutazione complessiva nel tempo

07_IT.png

Quadro generale dei principali indicatori di valutazione

08_IT.png

Questa sezione ti aiuta a ottenere una prima panoramica dei principali indicatori della tua azienda e dei tuoi concorrenti. Scoprirai...

… la valutazione complessiva ottenuta da te e dai tuoi concorrenti (01_16x16.png).
… quante recensioni tu e i tuoi concorrenti avete raccolto nel periodo di analisi selezionato (02_16x16.png).
… se tu e i tuoi concorrenti avete il Sigillo di Qualità e offrite la Protezione Acquirenti (03_16x16.png).

Numero di recensioni raccolte

09_IT.png

In questa sezione puoi vedere quante recensioni tu e i tuoi concorrenti avete raccolto nel periodo di analisi. Per una migliore distinzione delle aziende esaminate, le barre sono rappresentate con colori diversi.

Passa il cursore sul grafico a barre per scoprire a quale colore è associato un'azienda e quante recensioni ha raccolto esattamente ogni azienda nel rispettivo periodo (01_16x16.png).

Vuoi analizzare i dati dei quadri generali in modo ancora più dettagliato? Allora seleziona tramite il pulsante se nel grafico a barre devono essere visualizzati i valori annuali, mensili o giornalieri (02_16x16.png).

Distribuzione del punteggio delle valutazioni

10_IT.png

In questa sezione puoi vedere la distribuzione delle recensioni nel periodo selezionato. Il grafico a barre mostra sia la quantità totale sia la percentuale delle valutazioni sul servizio in base al numero di stelle ricevute.

Evoluzione della valutazione complessiva nel tempo

11_IT.png

In questa panoramica puoi vedere, attraverso un grafico continuo, l'andamento della tua valutazione media nel periodo selezionato.

Come esporto i dati raccolti?

Puoi esportare i dati raccolti come file Excel (XLSX) oppure i grafici come file PNG. In questo modo puoi utilizzarli anche al di fuori della dashboard, ad esempio per report interni o presentazioni.

  1. Clicca su "Esporta" in alto a destra.
    Export01_IT.png
  2. Seleziona il formato desiderato (21085140031517):
    • "Dati (XLSX)": Esporta tutti i dati in una tabella Excel.
    • "Visivo (PNG)": Crea un file ZIP contenente tutti i grafici come file PNG singoli.
  3. Decidi se esportare solo la vista corrente o tutti i dati (21085116183837). Quindi clicca su "Scarica" (21085116181021).
    Export02_IT.png

I dati sono stati esportati. Ora il file può essere aperto localmente o ulteriormente elaborato.

Vuoi sapere non solo come ti posizioni rispetto alla concorrenza, ma anche perché il tuo punteggio è quello che è? Allora utilizza la Sentiment Analysis per valutare in modo rapido ed efficiente i commenti delle recensioni della tua clientela e ottenere informazioni sui contenuti: Come posso analizzare le mie recensioni?

Utenti che ritengono sia utile: 0 su 0