How does my company compare to the competition?

With the Competitor Insights in the eTrusted Control Centre, you can compare your key performance indicators directly with those of your competitors:

  • the number of reviews collected
  • the distribution of the star ratings awarded
  • the development of the overall rating over time

This allows you to see at a glance where you stand in the market - and where you still have potential.

Follow these steps to use the Competitor Insights:

  1. Open Competitor Insights
  2. Select competitor and analysis period
  3. Analyse comparison data

Step 1: Open Competitor Insights

The Competitor Insights are part of the eTrusted Control Centre.

  1. Log in to the eTrusted Control Centre.
  2. Click on "Analytics" (01_16x16.png) in the main navigation.
  3. Click on "Competitor Insights" (02_16x16.png).
  4. Select the desired channel using the "Selected channel" (03_16x16.png) selection.
    01_EN.png

You have now successfully opened the Competitor Insights.

Step 2: Select competitor and analysis period

Within the overview "Competitor Insights", you can now decide which competitors you want to compare yourself with and which time period you want to analyse.

  1. Click on "Add competitor".
    02_EN.png
  2. Use the input field to select the desired competitor.
    03_EN.png
  3. Your competitor’s evaluation key figures are now compared to your own key figures. Would you like to add another competitor to the comparison? Then click on "Add competitor".
    04_EN.png
  4. Do you want to adjust the analysis period? If so, click on the "Date range" input field.
    05_EN.png
  5. A selection field opens. Either select one of the preset periods (01_16x16.png) or define a custom time period using the calendar (02_16x16.png).
    06_EN.png

You have now successfully selected the desired competitors and the desired analysis period.

Step 3: Analyse comparison data

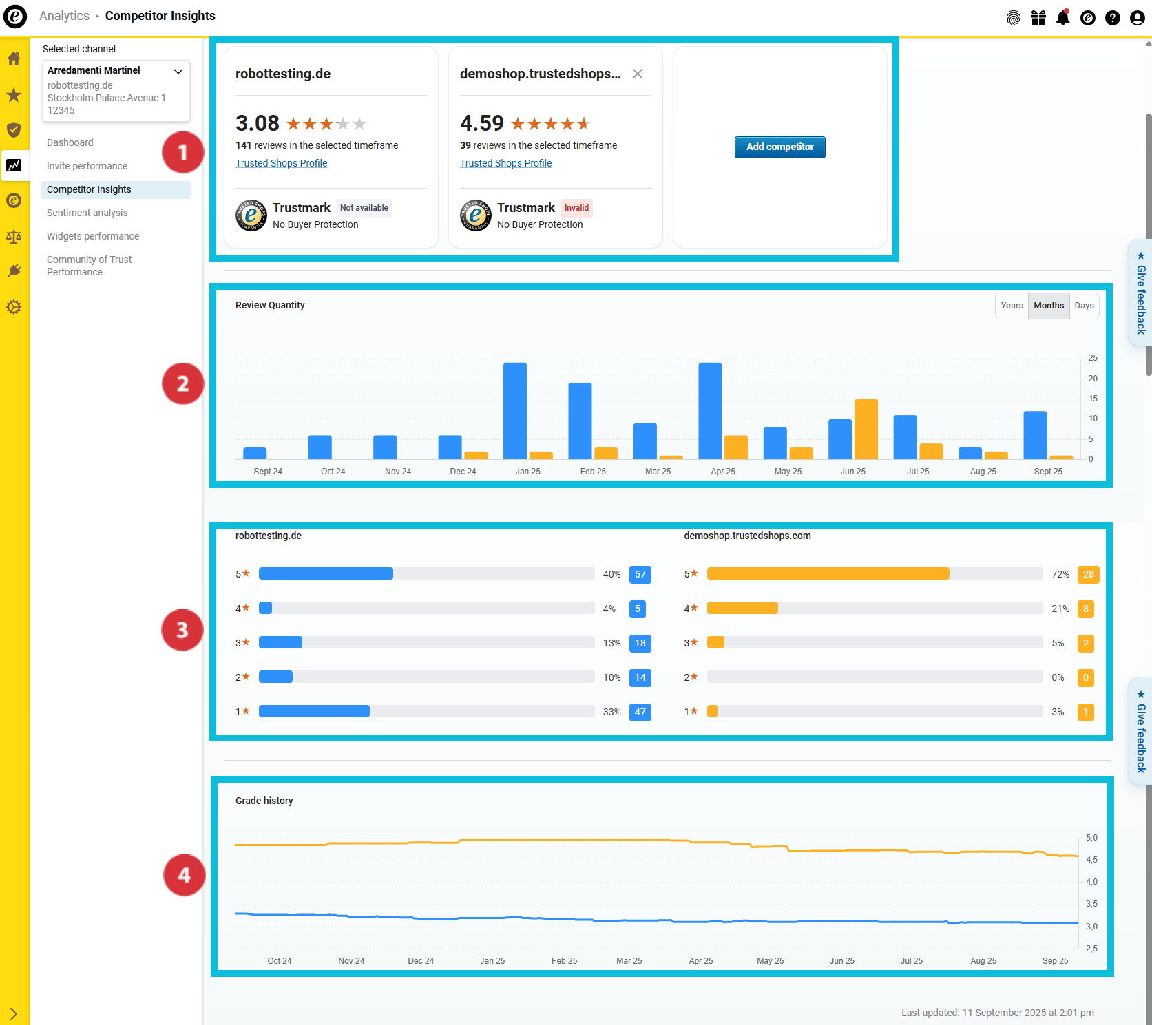
In the overview "Competitor Insights" you can now find numerous comparison data for the selected competitors:

(01_16x16.png) Overview of the most important review key figures and the status of the Trusted Shops membership
(02_16x16.png) Number of reviews collected
(03_16x16.png) Grade distribution
(04_16x16.png) Development of the overall rating over time

07_EN.png

Overview of the most important valuation key figures

08_EN.png

This section helps you to get an initial overview of the most important key figures for your company and your competitors. Find out…

… what overall rating you and your competitors have achieved (01_16x16.png).
… how many reviews you and your competitors collected in the selected analysis period (02_16x16.png).
… whether you and your competitors carry the trustmark and offer the buyer protection (03_16x16.png).

Number of reviews collected

09_EN.png

In this section, you can find out how many reviews you and your competitors collected during the analysis period. The bars are shown in different colours for better differentiation between the companies examined.

Move the cursor over the bar graph to find out which colour stands for which company and how many reviews each company has collected in the respective period (01_16x16.png).

Would you like to analyse the data in the overviews even more precisely? Then use the button to select whether year, month or day values should be displayed in the bar graph (02_16x16.png).

Grade distribution

10_EN.png

In this area, you can see the distribution of the star ratings in the selected period. The bar graph shows you both the total number and the percentage of your star ratings.

Development of the overall rating over time

11_EN.png

This overview, using a continuous graph, displays your average rating and how it developed over the course of the selected period.

How do I export the collected data?

You can export the collected data as an Excel file (XLSX) or the charts as PNG files. This enables you to reuse them outside the dashboard - for example, for internal reports or presentations. 

  1. Click on "Export" at the top right.
    Export01_EN.png
  2. Select the desired format (21085116141981):
    • "Data (XLSX)": Exports all data as an Excel spreadsheet.
    • "Visual (PNG)": Creates a ZIP file with all charts as individual PNG files.
  3. Decide whether to export only the current view or all data (21085139988893). Then click on "Download" (21085139982237).
    Export02_EN.png

The data has been successfully exported. The file can now be opened locally or processed further.

Do you not only want to know how you compare to the competition but also why you received a certain grade? Then use the Sentiment Analysis to quickly and efficiently evaluate your customers’ review comments and gain content-related insights: How do I analyse my review comments?

0 out of 0 found this helpful