¿Cómo se posiciona mi empresa en comparación con la competencia?

Con el Análisis de la competencia en el Centro de Control de eTrusted puedes comparar tus principales indicadores de rendimiento directamente con los de tu competencia:

  • el número de valoraciones recopiladas
  • la distribución de las estrellas de valoración otorgadas
  • la evolución de la nota total a lo largo del tiempo

De este modo, podrás ver de un vistazo cómo te encuentras en el mercado y dónde tienes potencial.

Sigue estos pasos para utilizar el Análisis de la competencia:

  1. Abrir el Análisis de la competencia
  2. Seleccionar competidor y período de análisis
  3. Analizar datos comparativos

Paso 1: Abrir el Análisis de la competencia

El Análisis de la competencia forma parte del Centro de Control de eTrusted.

  1. Inicia sesión en el Centro de Control de eTrusted.
  2. En la navegación principal, haz clic en «Analítica» (01_16x16.png).
  3. Haz clic en «Análisis de la competencia» (02_16x16.png).
  4. Selecciona el canal deseado seleccionando «Canal seleccionado» (03_16x16.png).
    01_ES.png

Has abierto correctamente el Análisis de la competencia.

Paso 2: Seleccionar competidor y período de análisis

En la vista general «Análisis de la competencia» puedes decidir con qué competidores quieres compararte y qué periodo de tiempo quieres analizar.

  1. Haz clic en «Añadir competidor».
    02_ES.png
  2. Selecciona el competidor deseado con ayuda del campo de entrada.
    03_ES.png
  3. Las métricas de evaluación de tu competidor se compararán ahora con tus propias métricas. ¿Quieres añadir otro competidor a la comparación? Haz clic en «Añadir competidor».
    04_ES.png
  4. ¿Quieres ajustar el periodo de análisis? Entonces, haz clic en el campo de entrada «Date Range».
    05_ES.png
  5. Se abre un campo de selección. Selecciona uno de los periodos predefinidos (01_16x16.png) o establece un periodo personalizado utilizando el calendario (02_16x16.png).
    06_ES.png

Has seleccionado correctamente los competidores deseados y el periodo de análisis deseado.

Paso 3: Analizar datos comparativos

En la vista general «Análisis de la competencia» encontrarás numerosos datos comparativos de los competidores seleccionados:

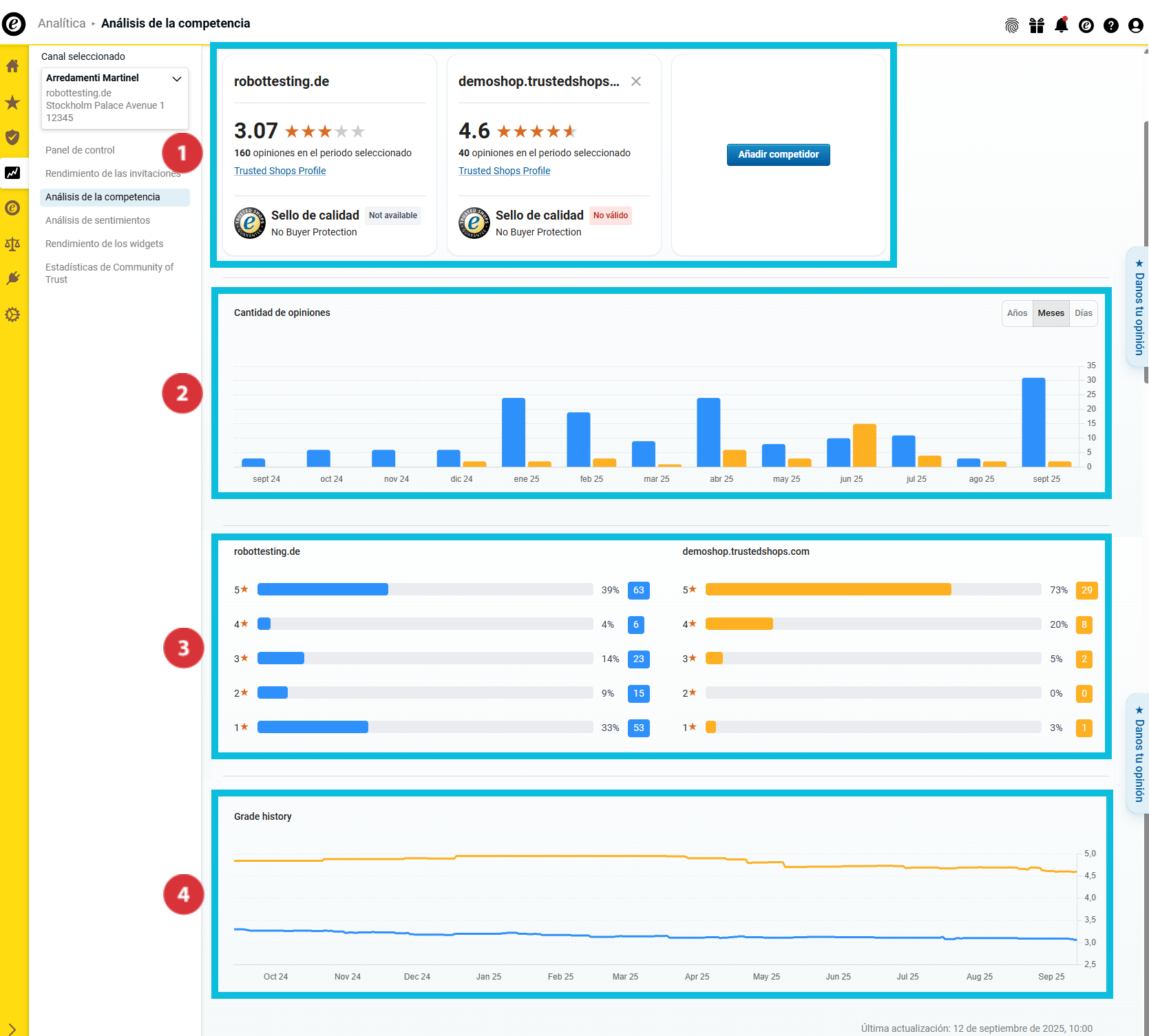
(01_16x16.png) Vista general de los principales indicadores de valoración y el estado de la membresía de Trusted Shops
(02_16x16.png) Número de valoraciones recopiladas
(03_16x16.png) Distribución de notas
(04_16x16.png) Evolución de la nota total en el tiempo

07_ES.png

Vista general de los principales indicadores de evaluación

08_ES.png

Esta sección te ayudará a obtener una primera visión general de las cifras clave más importantes de tu empresa y de la competencia. De este modo sabrás...

… qué nota total han alcanzado tú y tus competidores (01_16x16.png).
… cuántas valoraciones has recopilado tú y tus competidores en el periodo de análisis seleccionado (02_16x16.png).
… si tú y tus competidores llevan el Sello de Calidad y ofrecen la Protección al Comprador (03_16x16.png).

Número de valoraciones recopiladas

09_ES.png

En esta sección puedes ver cuántas valoraciones has recopilado tú y tus competidores durante el período de análisis. Las barras se muestran en diferentes colores para una mejor diferenciación de las empresas analizadas.

Pasa el cursor por encima del diagrama de barras para saber qué color representa cada empresa y cuántas valoraciones ha recopilado exactamente cada empresa en cada periodo de tiempo (01_16x16.png).

¿Quieres analizar más a fondo los datos de las vistas generales? A continuación, selecciona mediante el botón si deseas que el diagrama de barras muestre valores anuales, mensuales o diarios (02_16x16.png).

Distribución de notas

10_ES.png

En esta sección puedes ver la distribución de las valoraciones por estrellas en el periodo seleccionado. Los diagramas de barras muestran tanto la cantidad total como el porcentaje de valoraciones por estrellas.

Evolution de la note globale au fil du temps

11_ES.png

En este resumen puedes ver, mediante un gráfico continuo, cómo ha evolucionado la valoración media durante el periodo seleccionado.

¿Cómo exporto los datos recopilados?

Puedes exportar los datos recopilados en un archivo Excel (XLSX) o los gráficos en formato PNG. De este modo, puedes seguir utilizándolos fuera del panel de control; por ejemplo, para informes internos o presentaciones.

  1. Haz clic en «Exportar» en la parte superior derecha.
    Export01_ES.png
  2. Selecciona el formato deseado (21085140002333):
    • «Datos (XLSX)»: Exporta todos los datos en una tabla de Excel.
    • «Visual (PNG)»: Crea un archivo comprimido ZIP con todos los gráficos en formato PNG.
  3. Decide si solo deseas exportar la vista actual o todos los datos (21085116162717). A continuación, haz clic en «Descargar» (21085139998877).
    Export02_ES.png

Los datos se han exportado correctamente. Ahora puedes abrir o editar el archivo localmente.

¿No solo quieres saber cómo te sientes en comparación con la competencia, sino también por qué tu nota es como es? En ese caso, utiliza el Análisis de sentimientos para evaluar de forma rápida y eficiente los comentarios de valoración de tu clientela y obtener información sobre el contenido: ¿Cómo analizo mis comentarios de opinión?

Usuarios a los que les pareció útil: 0 de 0