Jak moja firma wypada w porównaniu z konkurencją?

Dzięki Analizie konkurenta w Centrum Kontrolnym eTrusted możesz bezpośrednio porównać swoje najważniejsze wskaźniki z wynikami konkurencji. Są to:

  • liczba zebranych opinii
  • rozkład przyznanych ocen gwiazdkowych
  • rozwój oceny łącznej w czasie

Dzięki temu w mgnieniu oka dowiesz się, jaka jest Twoja pozycja na rynku - i gdzie masz jeszcze potencjał rozwoju.

Aby skorzystać z Analizy konkurenta, wykonaj następujące kroki:

  1. Otwórz analizę konkurenta
  2. Wybierz konkurentów i okres analizy
  3. Przeanalizuj dane porównawcze

Krok 1: Otwórz analizę konkurenta

Analiza konkurenta jest częścią Centrum Kontrolnego eTrusted.

  1. Zaloguj się do Centrum Kontrolnego eTrusted.
  2. W głównym menu nawigacyjnym kliknij "Analityka" (01_16x16.png).
  3. Kliknij "Analiza konkurenta" (02_16x16.png).
  4. Za pomocą opcji "Wybrany kanał" (03_16x16.png) wybierz kanał.
    01_PL.png

Narzędzie Analiza konkurenta zostało pomyślnie otwarte.

Krok 2: Wybierz konkurentów i okres analizy

W przeglądzie "Analiza konkurenta" możesz teraz zdecydować, z którymi konkurentami chcesz się porównać i jaki okres chcesz przeanalizować.

  1. Kliknij "Dodaj konkurenta".
    02_PL.png
  2. Za pomocą pola wprowadzania danych wybierz żądanego konkurenta.
    03_PL.png
  3. Dane oceny konkurencji zostaną teraz porównane z Twoimi własnymi. Czy chcesz dodać do porównania innego konkurenta? W takim przypadku kliknij "Dodaj konkurenta".
    04_PL.png
  4. Czy chcesz dostosować okres analizy? W takim przypadku kliknij pole "Date Range".
    05_PL.png
  5. Otworzy się pole z opcjami. Wybierz jeden z wstępnie ustawionych okresów (01_16x16.png) lub użyj kalendarza, aby zdefiniować okres (02_16x16.png).
    06_PL.png

Wybrani konkurenci i okres analizy zostały pomyślnie wybrane.

Krok 3: Przeanalizuj dane porównawcze

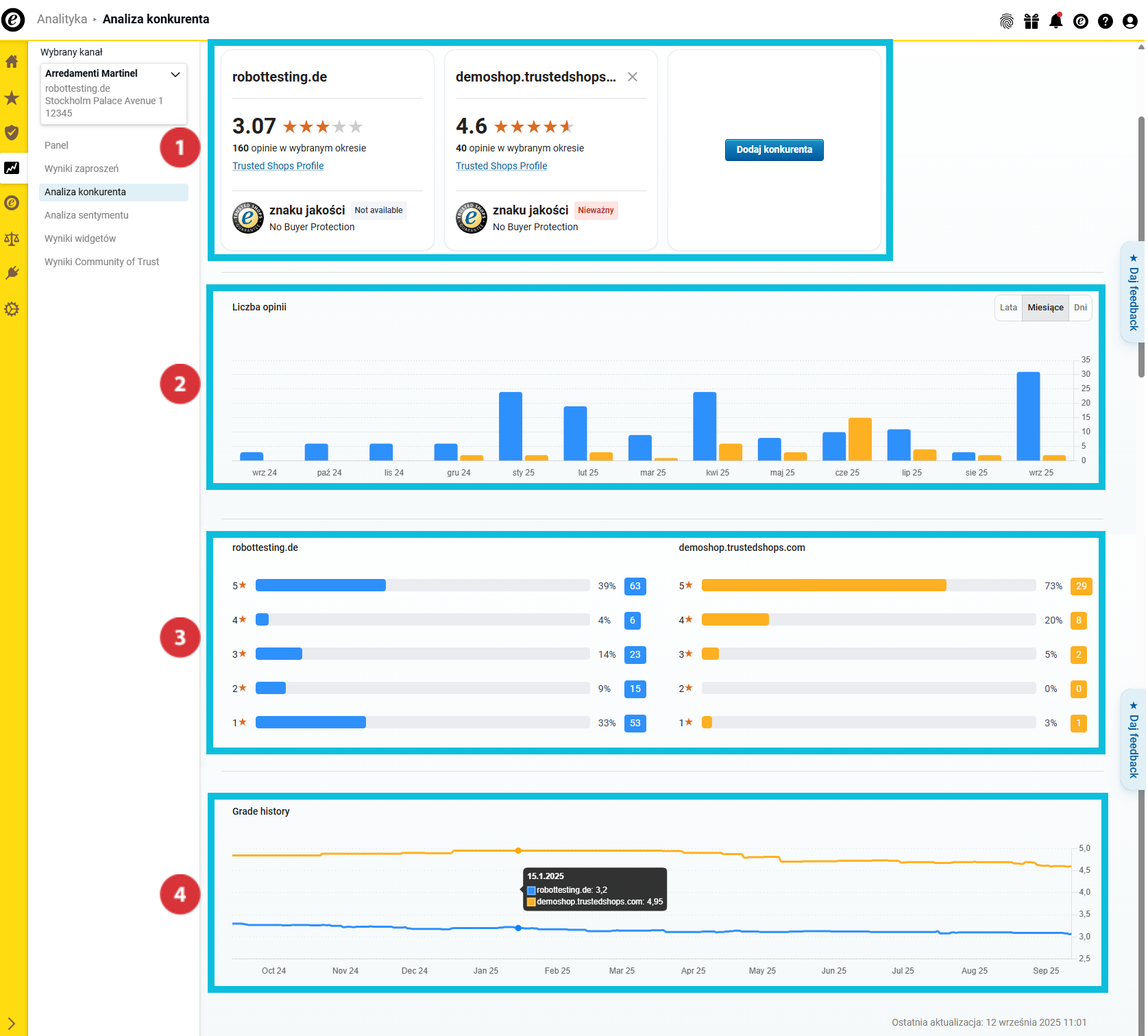
W przeglądzie "Analiza konkurenta" znajdziesz teraz liczne dane porównawcze wybranych konkurentów:

(01_16x16.png) Przegląd najważniejszych wskaźników oceny i statusu członkostwa w Trusted Shops
(02_16x16.png) Liczba zebranych opinii
(03_16x16.png) Rozkład ocen
(04_16x16.png) Rozwój oceny łącznej w czasie

07_PL.png

Przegląd najważniejszych wskaźników oceny

08_PL.png

Ten obszar pomoże Ci uzyskać wstępny przegląd najważniejszych wskaźników Twojej firmy i konkurencji. Dowiesz się…

… jaką ocenę łączną uzyskałeś i jaką uzyskaliTwoi konkurenci (01_16x16.png).
… ile opinii Ty i Twoi konkurenci zebraliście w wybranym okresie analizy (02_16x16.png).
… czy Ty i Twoi konkurenci posiadacie znak jakości i oferujecie ochronę kupującego (03_16x16.png).

Liczba zebranych opinii

09_PL.png

W tym obszarze możesz sprawdzić, ile opinii udało się zebrać Tobie i Twoim konkurentom w okresie analizy. Dla lepszego rozróżnienia badanych firm słupki są wyświetlane w różnych kolorach.

Najedź kursorem na wykres słupkowy, aby dowiedzieć się, jaki kolor reprezentuje daną firmę i ile opinii zebrały poszczególne firmy w danym okresie (01_16x16.png).

Chcesz jeszcze dokładniej przeanalizować dane w przeglądach? W takim przypadku za pomocą przycisku wybierz, czy na wykresie słupkowym mają być wyświetlane wartości roczne, miesięczne czy dzienne (02_16x16.png).

Rozkład ocen

10_PL.png

W tym obszarze zobaczysz rozkład ocen gwiazdkowych w wybranym okresie. Wykres słupkowy pokazuje zarówno całkowitą, jak i procentową ocenę w oparciu o liczbę gwiazdek.

Rozwój oceny łącznej w czasie

11_PL.png

W tym rocznym zestawieniu możesz zobaczyć, jak kształtowała się Twoja średnia ocena w wybranym okresie.

Jak wyeksportować zebrane dane?

Zebrane dane można wyeksportować jako pliki Excela (XLSX) albo wykresy (PNG). Dzięki temu mogą być dalej wykorzystywane poza pulpitem nawigacyjnym – na przykład do raportów wewnętrznych lub prezentacji.

  1. Kliknij "Eksport" w prawym górnym rogu.
    Export01_PL.png
  2. Wybierz żądany format (21085140060829):
    • "Dane (XLSX)": Eksportuje wszystkie dane jako arkusz Excel.
    • "Wizualne (PNG)": Tworzy plik ZIP ze wszystkimi wykresami zapisanymi jako pojedyncze pliki PNG.
  3. Zdecyduj, czy chcesz wyeksportować tylko bieżący widok czy wszystkie dane (21085116209693). Następnie kliknij "Pobierz" (21085140059677).
    Export02_PL.png

Dane zostały wyeksportowane. Plik można teraz otworzyć lokalnie lub edytować.

Chcesz nie tylko dowiedzieć się, jak wypadasz w porównaniu z konkurencją, ale także dlaczego Twoja ocena jest taka, jaka jest? Skorzystaj z Analizy sentymentu, aby szybko i skutecznie analizować komentarze opinii klientów i zdobywać wartościowe informacje: Jak analizować komentarze do opinii?

Liczba użytkowników, którzy uważają ten artykuł za przydatny: 0 z 0