Comment mon entreprise performe-t-elle par rapport à la concurrence ?

Avec l’analyse de la concurrence dans le Centre de Contrôle eTrusted, vous pouvez comparer directement vos principaux indicateurs de performance avec ceux de vos concurrents :

  • le nombre d’avis collectés
  • la répartition des étoiles d’évaluation attribuées
  • l’évolution de la note globale au fil du temps

Vous pouvez ainsi voir en un coup d’œil où vous vous situez par rapport au marché et où se situe votre potentiel d’amélioration.

Suivez les étapes suivantes pour utiliser l’analyse de la concurrence :

  1. Ouvrir l’analyse de la concurrence
  2. Sélectionner le concurrent et la période d’analyse
  3. Analyser les données de comparaison

Étape 1 : Ouvrir l’analyse de la concurrence

L’analyse de la concurrence fait partie du Centre de Contrôle eTrusted.

  1. Connectez-vous au Centre de Contrôle eTrusted.
  2. Dans la navigation principale, cliquez sur « Analyse » (01_16x16.png).
  3. Cliquez sur « Analyse de la concurrence » (02_16x16.png).
  4. Sélectionnez le canal souhaité à l’aide de la sélection « Canal sélectionné» (03_16x16.png).
    01_FR.png

L’analyse de la concurrence est maintenant ouverte.

Étape 2 : Sélectionner le concurrent et la période d’analyse

Dans l’aperçu « Analyse de la concurrence », vous pouvez maintenant décider avec quels concurrents vous souhaitez vous comparer et quelle période vous souhaitez analyser.

  1. Cliquez sur « Ajouter un concurrent ».
    02_FR.png
  2. Sélectionnez le concurrent souhaité à l’aide du champ de saisie.
    03_FR.png
  3. Les indicateurs d’évaluation de votre concurrent sont désormais comparés à vos propres indicateurs. Souhaitez-vous ajouter un autre concurrent à la comparaison ? Dans ce cas, cliquez sur « Ajouter un concurrent ».
    04_FR.png
  4. Souhaitez-vous modifier la période d’analyse ? Dans ce cas, cliquez sur le champ de saisie « Date Range ».
    05_FR.png
  5. Un champ de sélection s’ouvre. Sélectionnez l’une des périodes prédéfinies (01_16x16.png) ou définissez une période individuelle à l’aide du calendrier (02_16x16.png).
    06_FR.png

Vous avez maintenant sélectionné les concurrents et la période d’analyse.

Étape 3 : Analyser les données de comparaison

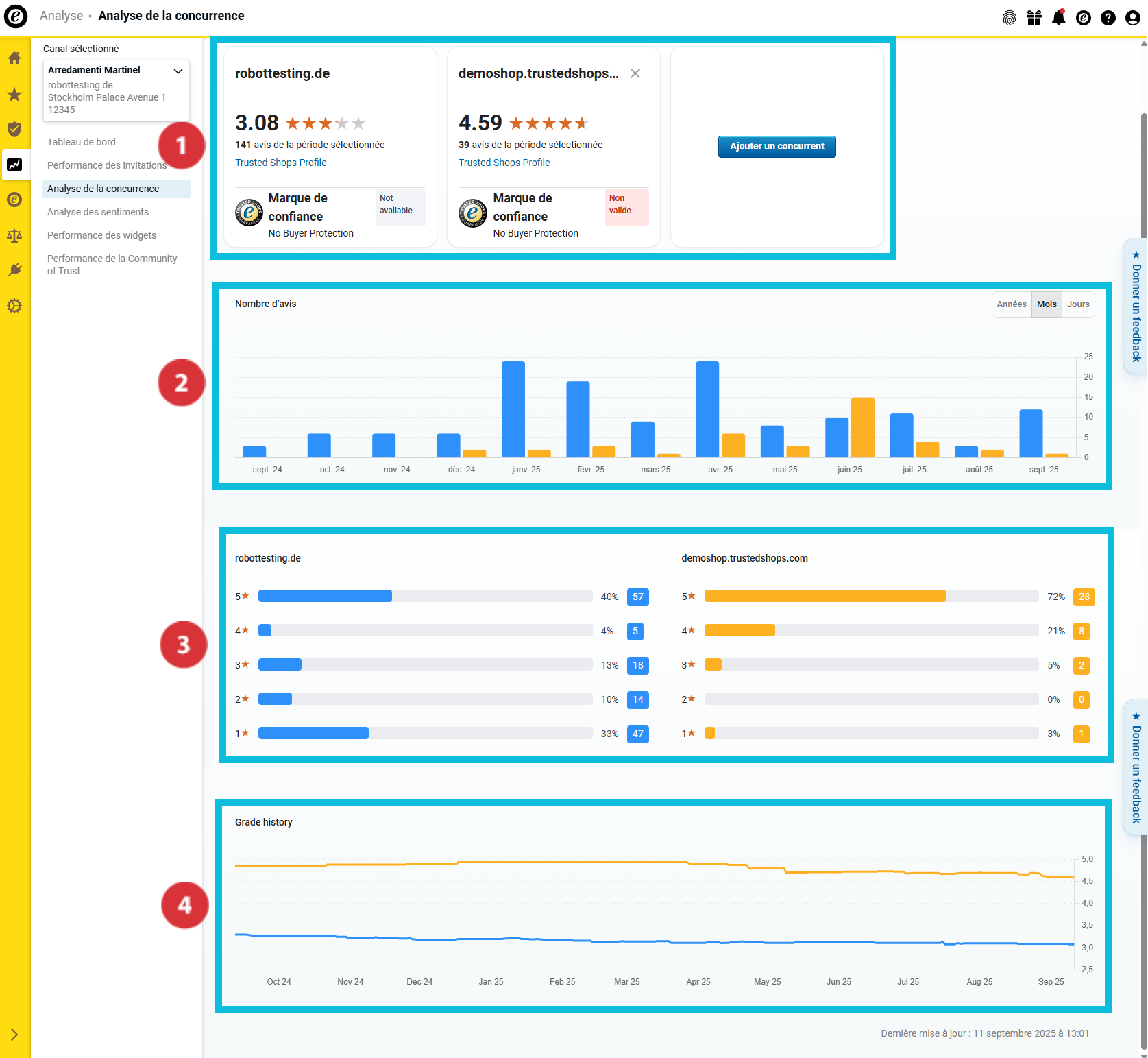
Dans l’aperçu « Analyse de la concurrence », vous trouverez désormais de nombreuses données comparatives sur les concurrents sélectionnés :

(01_16x16.png) Aperçu des principaux indicateurs d’évaluation et du statut de l’adhésion à Trusted Shops
(02_16x16.png) Nombre total d’avis collectés
(03_16x16.png) Répartition des notes
(04_16x16.png) Evolution de la note globale au fil du temps

07_FR.png

Aperçu des principaux indicateurs d’évaluation

08_FR.png

Cette section vous permet d’obtenir un premier aperçu des principaux indicateurs de votre entreprise et de vos concurrents. Cela vous permet…

… de connaître la note globale que vous et vos concurrents avez obtenue (01_16x16.png).
… de voir combien d’avis vous et vos concurrents avez collectés au cours de la période d’analyse sélectionnée (02_16x16.png).
… de savoir si vous et vos concurrents affichez la Marque de confiance et proposez la Protection acheteur (03_16x16.png).

Nombre total d’avis collectés

09_FR.png

Dans cette section, vous pouvez voir combien d’avis vous et vos concurrents avez collectés au cours de la période d’analyse. Pour mieux distinguer les entreprises étudiées, les barres sont représentées en différentes couleurs.

Passez le curseur sur le diagramme à barres pour savoir quelle couleur représente quelle entreprise et combien d’avis chaque entreprise a collectés au cours de la période concernée (01_16x16.png).

Vous souhaitez analyser encore plus précisément les données dans les aperçus ? Pour ce faire, définissez à l’aide du bouton l’affichage des valeurs annuelles, mensuelles ou journalières dans le diagramme à barres (02_16x16.png).

Répartition des notes

10_FR.png

Dans cette zone, vous pouvez voir la répartition des étoiles d’évaluation au cours de la période sélectionnée. Le graphique à barres vous montre à la fois le nombre total et le pourcentage de vos notations par étoiles.

Evolution de la note globale au fil du temps

11_FR.png

Cet aperçu vous montrel’évolution de la note moyenne sur une période donnée sous forme de graphique continu.

Comment exporter les données collectées ?

Vous pouvez exporter les données collectées sous forme de fichier Excel (XLSX) ou de graphiques au format PNG. Vous pouvez ainsi les réutiliser en dehors du tableau de bord, par exemple pour des rapports internes ou des présentations. 

  1. Cliquez sur « Exporter » en haut à droite.
    Export01_FR.png
  2. Sélectionnez le format souhaité (21085116170781) :
    • « Données (XLSX) » : exporte toutes les données sous forme de tableau Excel.
    • « Visuel (PNG) » : crée un fichier ZIP contenant tous les graphique sous forme de fichiers PNG individuels.
  3. Indiquez si vous souhaitez exporter uniquement la vue actuelle ou l’intégralité des données (21085116171805). Cliquez ensuite sur « Télécharger » (21085116169501).
    Export02_FR.png

Les données ont été exportées avec succès. Vous pouvez maintenant ouvrir et modifier le ficher sur votre ordinateur.

Vous voulez non seulement savoir comment vous vous situez par rapport à la concurrence, mais aussi pourquoi votre note est telle qu’elle est ? Dans ce cas, utilisez l’Analyse des sentiments pour analyser rapidement et efficacement les commentaires d’évaluation de vos clients et obtenir des informations sur leur contenu : Comment analyser le contenu de mes avis ? 

Utilisateurs qui ont trouvé cela utile : 0 sur 0