Hoe presteert mijn bedrijf in vergelijking met de concurrentie?

Met de Concurrentieanalyse in het eTrusted controlecentrum kun je je belangrijkste prestatie-indicatoren direct vergelijken met die van je concurrenten:

  • het aantal verzamelde beoordelingen
  • de verdeling van de toegekende sterrenbeoordelingen
  • de evolutie van de totale beoordeling in de loop van de tijd

Zo herken je in één oogopslag hoe je op de markt staat – en waar je nog potentieel hebt.

Volg deze stappen om de Concurrentieanalyse te gebruiken:

  1. Concurrentieanalyse openen
  2. Concurrent en analyseperiode selecteren
  3. Vergelijkingsgegevens analyseren

Stap 1: Concurrentieanalyse openen

De Concurrentieanalyse maakt deel uit van het eTrusted Controlecentrum.

  1. Log in bij het eTrusted Controlecentrum.
  2. Klik in de hoofdnavigatie op 'Analyses' (01_16x16.png).
  3. Klik op 'Concurrentieanalyse' (02_16x16.png).
  4. Met behulp van de selectie 'Geselecteerd kanaal' (03_16x16.png) het gewenste kanaal selecteren.
    01_NL.png

Daarmee heb je de Concurrentieanalyse geopend.

Stap 2: Concurrent en analyseperiode selecteren

Binnen het overzicht 'Concurrentieanalyse' kun je nu beslissen met welke concurrenten je jezelf wilt vergelijken en welke periode je wilt analyseren.

  1. Klik op 'Concurrent toevoegen'.
    02_NL.png
  2. Met behulp van het invoerveld de gewenste concurrent selecteren.
    03_NL.png
  3. De beoordelingscijfers van je concurrent worden nu vergeleken met je eigen cijfers. Wil je nog een concurrent aan de vergelijking toevoegen? Klik dan op 'Concurrent toevoegen'.
    04_NL.png
  4. Wil je de analyseperiode aanpassen? In dit geval, klik op het invoerveld 'Date range'.
    05_NL.png
  5. Er verschijnt een invoerveld. Nu kun je een van de voorgedefinieerde periodes kiezen (01_16x16.png) of met de kalender een individuele periode vastleggen (02_16x16.png).
    06_NL.png

Daarmee heb je de gewenste concurrenten en de gewenste analyseperiode geselecteerd.

Stap 3: Vergelijkingsgegevens analyseren

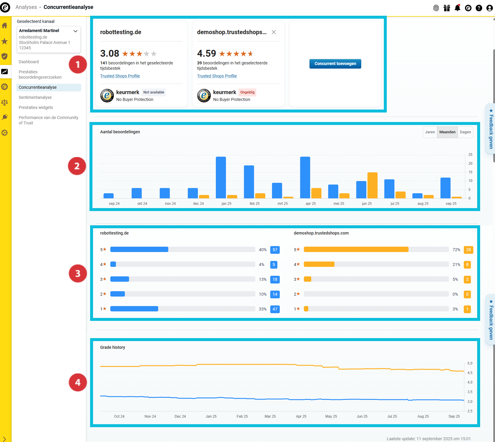
In het overzicht 'Concurrentieanalyse' vind je nu talrijke vergelijkingsgegevens met de geselecteerde concurrenten:

(01_16x16.png) Overzicht van de belangrijkste beoordelingscijfers en de status van het Trusted Shops-lidmaatschap
(02_16x16.png) Aantal verzamelde beoordelingen
(03_16x16.png) Toonverdeling
(04_16x16.png) Evolutie van de totale beoordeling in de tijd

07_NL.png

Overzicht van de belangrijkste beoordelingscijfers

08_NL.png

Dit gedeelte helpt je een eerste overzicht te krijgen van de belangrijkste kengetallen van je bedrijf en je concurrenten. Ontdek hier ...

… welke totale beoordeling jij en je concurrenten hebben behaald (01_16x16.png).
… hoeveel beoordelingen jij en je concurrenten in de geselecteerde analyseperiode hebben verzameld (02_16x16.png).
… of jij en je concurrenten het keurmerk dragen en de kopersbescherming aanbieden (03_16x16.png).

Aantal verzamelde beoordelingen

09_NL.png

In dit gedeelte kun je zien hoeveel beoordelingen jij en je concurrenten in de analyseperiode hebben verzameld. Om de onderzochte bedrijven beter te kunnen onderscheiden, worden de balken in verschillende kleuren weergegeven.

Beweeg de cursor over het staafdiagram om te zien welke kleur voor welk bedrijf staat en hoeveel beoordelingen elk bedrijf in de betreffende periode precies heeft verzameld (01_16x16.png).

Wil je de gegevens in de overzichten nog preciezer analyseren? Selecteer in dit geval met behulp van de knop of in het staafdiagram jaar-, maand- of dagwaarden moeten worden weergegeven (02_16x16.png).

Toewijzing van scores

10_NL.png

Hier zie je de verdeling van de beoordelingen met sterren in de gekozen periode. Het staafdiagram geeft inzicht over het totale aantal én over het percentage van je beoordelingen met sterren.

Evolutie van de totale beoordeling in de tijd

11_NL.png

In dit overzicht zie je hoe de totale beoordeling zich in de gekozen periode heeft ontwikkeld.

Hoe exporteer ik de verzamelde gegevens?

Je kunt de verzamelde gegevens exporteren als Excel-bestand (XLSX) of de grafieken als PNG-bestanden. Op die manier kun je ze buiten het dashboard verder gebruiken – bijvoorbeeld voor interne rapporten of presentaties. 

  1. Klik rechtsboven op 'Export'.
    Export01_NL.png
  2. Selecteer het gewenste formaat (21085116199069):
    • 'Gegevens (XLSX)': Exporteert alle gegevens als Excel-tabel.
    • 'Visueel (PNG)': Maakt een zip-bestand met alle diagrammen als afzonderlijke PNG-bestanden.
  3. Bepaal of alleen de huidige weergave of alle gegevens moeten worden geëxporteerd (21085116201117). Klik vervolgens op 'Downloaden' (21085140044573).
    Export02_NL.png

De gegevens zijn succesvol geëxporteerd. Het bestand kan nu lokaal worden geopend of verder worden bewerkt.

Wil je niet alleen weten hoe je staat in vergelijking met de concurrentie, maar ook waarom je score is zoals hij is? Gebruik dan de Sentimentanalyse om de beoordelingscommentaren van je klanten snel en efficiënt te analyseren en inhoudelijke inzichten te verkrijgen: Hoe kan ik de berichten in mijn beoordelingen analyseren?

Aantal gebruikers dat dit nuttig vond: 0 van 0