Wie schneidet mein Unternehmen im Vergleich zur Konkurrenz ab?

Mit den Wettbewerber-Insights im eTrusted Kontrollzentrum kannst du deine wichtigsten Performance-Kennzahlen direkt mit denen deiner Mitbewerber vergleichen:

  • die Anzahl der gesammelten Bewertungen
  • die Verteilung der vergebenen Sternebewertungen
  • die Entwicklung der Gesamtnote im Zeitverlauf

So erkennst du auf einen Blick, wie du im Markt stehst – und wo du noch Potenziale hast.

Folge diesen Schritten, um die Wettbewerber-Insights zu nutzen:

  1. Wettbewerber-Insights öffnen
  2. Mitbewerber und Analysezeitraum auswählen
  3. Vergleichsdaten analysieren

Schritt 1: Wettbewerber-Insights öffnen

Die Wettbewerber-Insights sind Teil des eTrusted Kontrollzentrums.

  1. Ins eTrusted Kontrollzentrum einloggen.
  2. In der Hauptnavigation auf „Analytics“ (01_16x16.png) klicken.
  3. Auf „Wettbewerber-Insights“ (02_16x16.png) klicken.
  4. Mithilfe der Auswahl „Ausgewählter Kanal“ den gewünschten Kanal (03_16x16.png) auswählen.
    01_DE.png

Damit hast du die Wettbewerber-Insights erfolgreich geöffnet.

Schritt 2: Mitbewerber und Analysezeitraum auswählen

Innerhalb der Übersicht „Wettbewerber-Insights“ kannst du nun entscheiden, mit welchen Mitbewerbern du dich vergleichen und welchen Zeitraum du analysieren möchtest. 

  1. Auf „Wettbewerber hinzufügen“ klicken.
    02_DE.png
  2. Mithilfe des Eingabefelds den gewünschten Mitbewerber auswählen.
    03_DE.png
  3. Die Bewertungskennzahlen deines Mitbewerbers werden nun deinen eigenen Kennzahlen gegenübergestellt. Möchtest du dem Vergleich einen weiteren Mitbewerber hinzufügen? Dann auf „Wettbewerber hinzufügen“ klicken.
    04_DE.png
  4. Möchtest du den Analysezeitraum anpassen? Dann auf das Datumsfeld klicken.
    05_DE.png
  5. Ein Auswahlfeld öffnet sich. Entweder einen der voreingestellten Zeiträume auswählen (01_16x16.png) oder mithilfe des Kalenders einen individuellen Zeitraum definieren (02_16x16.png).
    06_DE.png

Damit hast du erfolgreich die gewünschten Mitbewerber und den gewünschten Analysezeitraum ausgewählt.

Schritt 3: Vergleichsdaten analysieren

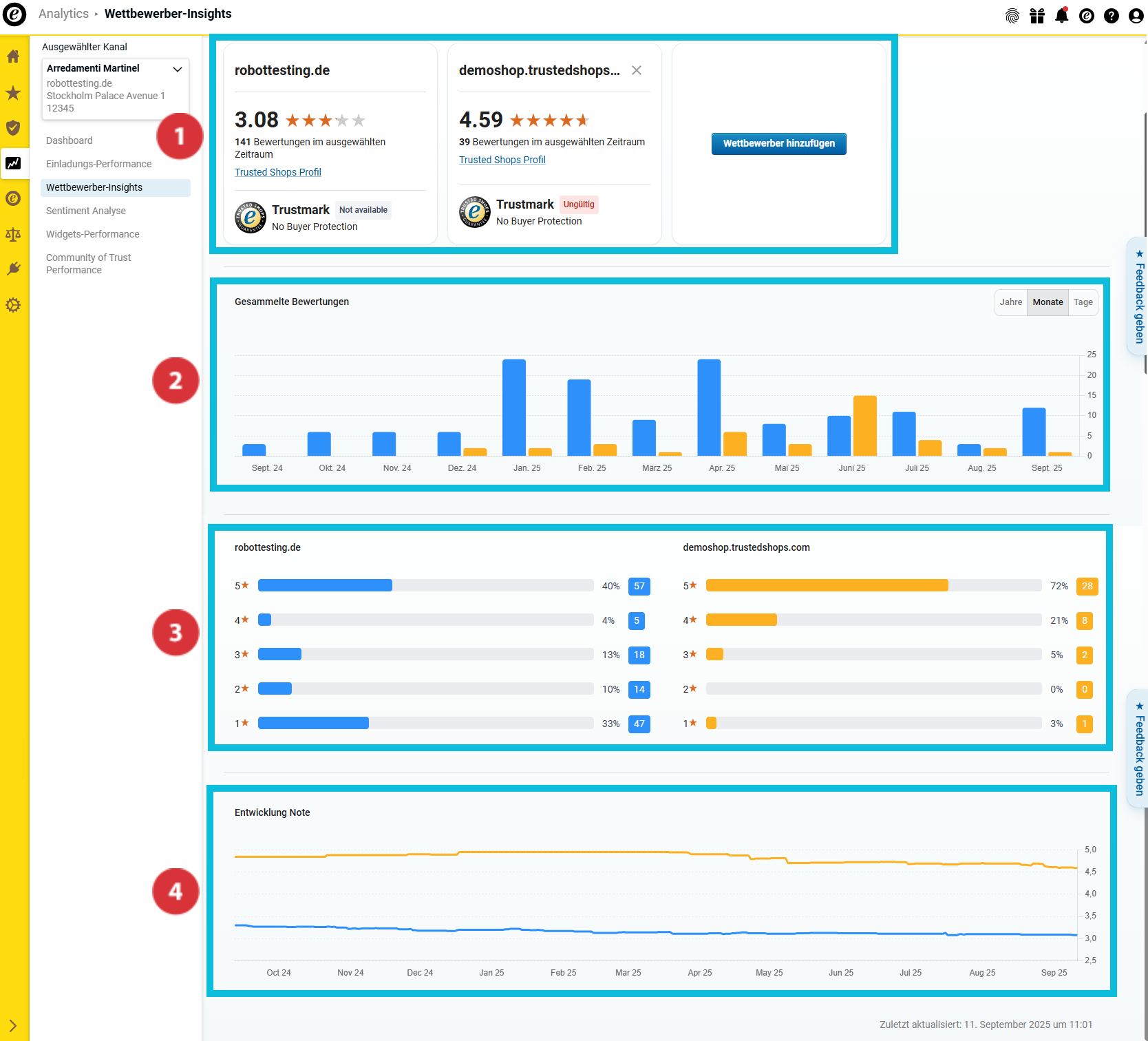
In der Übersicht „Wettbewerber-Insights“ findest du nun zahlreiche Vergleichsdaten zu den ausgewählten Mitbewerbern:

(01_16x16.png) Übersicht über die wichtigsten Bewertungskennzahlen und den Status der Trusted Shops Mitgliedschaft
(02_16x16.png) Anzahl der gesammelten Bewertungen
(03_16x16.png) Notenverteilung
(04_16x16.png) Entwicklung der Gesamtnote im Zeitverlauf

07_DE.png

Übersicht über die wichtigsten Bewertungskennzahlen

08_DE.png

Dieser Bereich hilft dir, einen ersten Überblick über die wichtigsten Kennzahlen deines Unternehmens und deiner Mitbewerber zu erhalten. So erfährst du…

… welche Gesamtnote du und deine Mitbewerber erreicht haben (01_16x16.png).
… wie viele Bewertungen du und deine Mitbewerber im ausgewählten Analysezeitraum gesammelt haben (02_16x16.png).
… ob du und deine Mitbewerber das Gütesiegel tragen und den Käuferschutz anbieten (03_16x16.png).

Anzahl der gesammelten Bewertungen

09_DE.png

In diesem Bereich erfährst du, wie viele Bewertungen du und deine Mitbewerber im Analysezeitraum gesammelt haben. Zur besseren Unterscheidung der untersuchten Unternehmen werden die Balken in verschiedenen Farben dargestellt. 

Fahre mit dem Cursor über das Balkendiagramm, um zu erfahren, welche Farbe für welches Unternehmen steht und wie viele Bewertungen jedes Unternehmen im jeweiligen Zeitraum genau gesammelt hat (01_16x16.png).

Möchtest du die Daten in den Übersichten noch genauer analysieren? Dann wähle mithilfe der Schaltfläche aus, ob im Balkendiagramm Jahres-, Monats- oder Tageswerte angezeigt werden sollen (02_16x16.png).

Notenverteilung

10_DE.png

In diesem Bereich siehst du die Verteilung der Sternebewertungen im gewählten Zeitraum. Die Balkendiagramme zeigen dir sowohl die Gesamtmenge als auch den prozentualen Anteil der Sternebewertungen an.

Entwicklung der Gesamtnote im Zeitverlauf

11_DE.png

In diesem Überblick siehst du in einem fortlaufenden Graphen, wie sich die durchschnittliche Bewertungsnote im gewählten Zeitraum entwickelt hat.

Wie exportiere ich die gesammelten Daten?

Du kannst die gesammelten Daten als Excel-Datei (XLSX) oder die Diagramme als PNG-Dateien exportieren. Auf diese Weise kannst du sie außerhalb des Dashboards weiterverwenden – zum Beispiel für interne Reports oder Präsentationen. 

  1. Oben rechts auf „Exportieren“ klicken.
    Export01_DE.png
  2. Gewünschtes Format auswählen (20580193759005):
    • „Daten (XLSX)“: Exportiert alle Daten als Excel-Tabelle.
    • „Visualisierung (PNG)“: Erstellt eine ZIP-Datei mit allen Diagrammen als einzelne PNG-Dateien.
  3. Entscheiden, ob nur die aktuelle Ansicht oder alle Daten exportiert werden sollen (20580193764637). Anschließend auf „Herunterladen“ (20580146995357) klicken.
    Export02_DE.png

Die Daten wurden erfolgreich exportiert. Die Datei kann nun lokal geöffnet oder weiterverarbeitet werden.

Du möchtest nicht nur wissen, wie du im Vergleich zur Konkurrenz stehst, sondern auch, warum deine Note so ist, wie sie ist? Dann nutze die Sentiment Analyse, um die Bewertungskommentare deiner Kundschaft schnell und effizient auszuwerten und inhaltliche Insights zu gewinnen: Wie analysiere ich meine Bewertungskommentare?

0 von 0 fanden dies hilfreich