Como se compara a minha empresa em relação à concorrência?

Com a Análise de concorrente no Centro de Controlo eTrusted, pode comparar os seus indicadores de desempenho mais importantes diretamente com os da concorrência.

  • o número de avaliações recolhidas
  • a distribuição das estrelas de avaliação atribuídas
  • a evolução da pontuação global ao longo do tempo

Assim, pode ver rapidamente como se encontra no mercado – e onde ainda tem potencial.

Siga estes passos para utilizar a Análise de concorrente:

  1. Abrir a Análise de concorrente
  2. Selecionar a concorrência e o período de análise
  3. Analisar dados de comparação

Passo 1: Abrir a Análise de concorrente

A Análise de concorrente faz parte do Centro de Controlo eTrusted.

  1. Inicie sessão no Centro de Controlo eTrusted.
  2. Clique em "Análises" (01_16x16.png) na navegação principal.
  3. Clique em "Análise de concorrente" (02_16x16.png).
  4. Por meio da opção "Canal selecionado" (03_16x16.png), selecione o canal preferido.
    01_PT.png

Abriu, desta forma, com sucesso a Análise de concorrente.

Passo 2: Selecionar a concorrência e o período de análise

Na vista geral "Análise de concorrente", pode agora decidir com quem se pretende comparar a nível da concorrência e qual o período de tempo que pretende analisar.

  1. Clique em "Adicionar concorrente".
    02_PT.png
  2. Utilize o campo de entrada para selecionar a empresa concorrente pretendida.
    03_PT.png
  3. Os indicadores de avaliação da empresa concorrente serão agora comparadas com os seus próprios indicadores. Pretende adicionar mais uma empresa concorrente à comparação? Clique em "Adicionar concorrente".
    04_PT.png
  4. Pretende ajustar o período de análise? Então, clique no campo de introdução "Date Range".
    05_PT.png
  5. Abre-se um campo de seleção. Selecione um dos períodos de tempo predefinidos (01_16x16.png) ou defina um período de tempo personalizado utilizando o calendário (02_16x16.png).
    06_PT.png

Desta forma, selecionou com sucesso as empresas da concorrência pretendidas e o período de análise pretendido.

Passo 3: Analisar dados de comparação

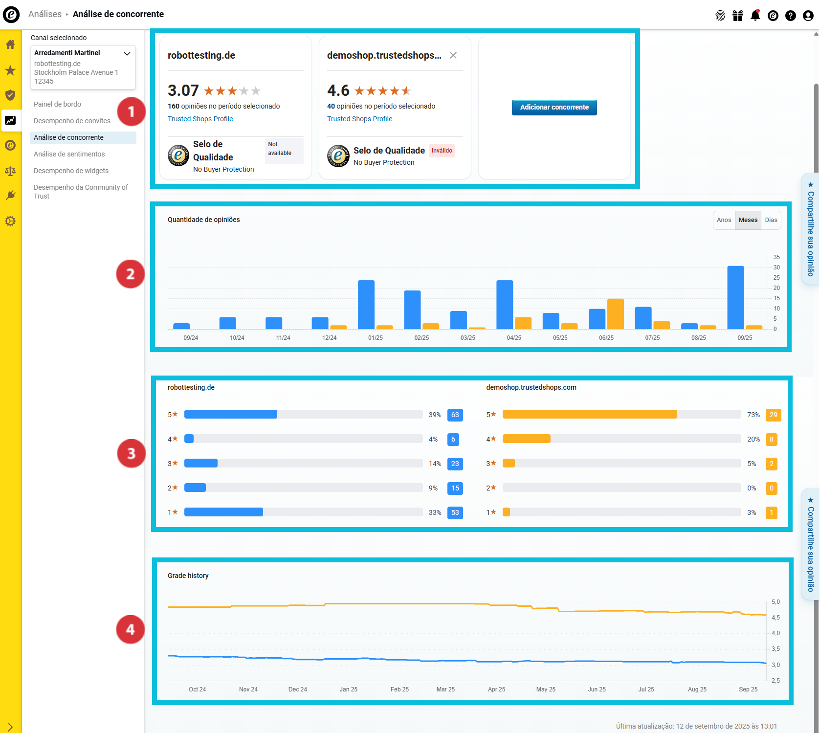
Na vista geral "Análise de concorrente", encontra agora inúmeros dados de comparação relativos às empresas da concorrência selecionadas:

(01_16x16.png) Vista geral dos indicadores de avaliação mais importantes e do estado de adesão à Trusted Shops
(02_16x16.png) Número de avaliações recolhidas
(03_16x16.png) Distribuição da pontuação
(04_16x16.png) Evolução da pontuação global ao longo do tempo

07_PT.png

Vista geral dos indicadores de avaliação mais importantes

08_PT.png

Esta área ajuda-o(a) a obter uma primeira visão geral dos principais indicadores da sua empresa e da concorrência. Saiba…

… qual a pontuação global que obteve e a da concorrência (01_16x16.png).
… quantas avaliações reuniu no período de análise selecionado e as da concorrência (02_16x16.png).
… se a sua empresa e a concorrência têm o selo de qualidade e oferecem a Proteção ao Comprador (03_16x16.png).

Número de avaliações recolhidas

09_PT.png

Nesta área, pode saber quantas avaliações a sua empresa e a concorrência recolheram no período de análise. Para uma melhor distinção entre as empresas analisadas, as barras são apresentadas em cores diferentes.

Passe o cursor sobre o gráfico de barras para saber que cor representa cada empresa e quantas avaliações cada empresa recolheu exatamente no respetivo período de tempo (01_16x16.png).

Como analisar mais pormenorizadamente os dados nas vistas gerais? Por meio do botão, selecione se os valores anuais, mensais ou diários devem ser apresentados no gráfico de barras (02_16x16.png).

Distribuição da pontuação

10_PT.png

Nesta área, pode ver a distribuição das estrelas de avaliação no período de tempo selecionado. O gráfico de barras mostra-lhe tanto a quantidade total como a percentagem das suas estrelas de avaliação.

Evolução da pontuação global ao longo do tempo

11_PT.png

Nesta visão geral, pode ver no gráfico de evolução como a sua classificação média evoluiu no período de tempo selecionado.

Como posso exportar os dados recolhidos?

Pode exportar os dados recolhidos como um ficheiro Excel (XLSX) ou os gráficos como ficheiros PNG. Desta forma, pode continuar a utilizá-los fora do painel de controlo – por exemplo, para relatórios internos ou apresentações.

  1. Clique em "Exportar" no canto superior direito.
    Export01_PT.png
  2. Selecionar o formato desejado (21085116223517):
    • "Dados (XLSX)": Exporta todos os dados como tabela Excel.
    • "Visual (PNG)": Cria um ficheiro ZIP com todos os gráficos como ficheiros PNG individuais.
  3. Decida se pretende exportar apenas a vista atual ou todos os dados (21085116228125). Depois, clique em "Descarregar" (21085116218269).
    Export02_PT.png

Os dados foram exportados com sucesso. O ficheiro pode agora ser aberto localmente ou processado.

Quer saber não só como está em comparação com a concorrência, mas também o porquê de a pontuação ser como é? Então, utilize a Análise de sentimentos para avaliar, de forma rápida e eficiente, as opiniões dos seus clientes deixadas em comentário e obter informações de conteúdo: Como analiso os meus comentários de opinião?

0 de 0 acharam isto útil